文章来源:《智能矿山》2025年第1期理事单位特刊“智能示范矿井”专栏
作者简介:冯泽伟,正高级工程师,现任陕西陕煤陕北矿业有限公司党委委员、副总经理。E-mail:285727566@qq.com
作者单位:陕西陕北矿业韩家湾煤炭有限公司
引用格式:冯泽伟.韩家湾煤矿智能综合管控平台建设与应用实践[J].智能矿山,2025,6(1):64-70.
陕西陕北矿业韩家湾煤炭有限公司(简称韩家湾煤矿)坚持科学管理、创新驱动,围绕绿色矿区、智慧矿井建设,大力推广应用新技术、新工艺、新装备,目前已取得了89项国家实用新型专利,1000余项创新成果,建成了全国中厚煤层首个智能化切顶卸压无煤柱自成巷开采技术综采工作面。先后获得“全国煤炭工业特级安全高效矿井”“国家一级安全生产标准化矿井”、全国煤炭工业“五星文化品牌矿”“全国安全文化建设示范企业”等荣誉。经过近几年的快速发展,韩家湾煤矿“两化”融合建设取得了显著成效,有效促进了矿山安全生产水平提升和企业转型升级。
01综合管控平台总体建设思路
韩家湾煤矿智能综合管控平台建设围绕监测实时化、控制自动化、安全本质化、管理信息化、业务协同化、知识模型化、决策智能化的目标进行相应的业务模块应用设计。
基于模块化、组件化的技术架构设计思路,以矿山工业互联网平台为数字底座,汇聚煤矿地质勘探、巷道掘进、煤炭开采、主辅运输、通风与压风、供电和供排水、安全监测、洗选、经营管理等各业务系统的工业时序数据和管理业务数据,构建设备模型,设计业务协同逻辑,建设矿井智能决策支撑中心、矿井智能生产执行中心、矿井智能生产保障中心、矿井智能安全协同中心,打通操作层、监测层、报警推送层、业务层、协同层的全业务管理体系。
通过重构煤矿智能化应用,韩家湾煤矿实现调度指挥的全息可视、重大危险的智能预警、安全管理的动态诊断、生产过程的协同控制和经营管理的智能分析,实现数字化转型目标。韩家湾煤矿智能综合管控平台实施过程主要分为3个阶段,实现了综合管控平台与韩家湾煤矿业务流程的深度融合。
(1)建平台、定标准,做好智能化系统建设
建设矿山工业互联网平台,建立数据采集、处理加工、存储、共享的体系标准;接入韩家湾煤矿现有井上井下自动化类、监测监控类、经营管理类各个子系统,建成设备状态集中展现、监测信息统一处理、管控业务初步协同的综合管控平台。
(2)优化集成,做好场景化业务应用建设
依据第1阶段建设标准,持续接入矿井智能化建设过程中新建的各类智能系统,并结合韩家湾煤矿的系统应用状况,迭代优化矿山工业互联网平台;深度融合各科室、区队的管理业务,以精细化管理为目标导向,做好“管”和“控”场景业务应用的持续建设,进一步完善综合管控平台建设。
(3)守成创新,建设韩家湾管控模式
矿山工业互联网平台的整体运行,保障生产管理使用,鼓励员工使用平台智能化业务数据分析能力,进行技术创新、应用创新和管理创新,打造全员参与的韩家湾管控模式,建设具有韩家湾特色的综合管控平台。
02综合管控平台架构设计
韩家湾煤矿智能综合管控平台基于标准体系,以矿山工业互联网平台为数字底座,建设基础服务平台、工业数据采集系统、工业监控组态系统、矿业大数据管理系统和工业知识管理系统,形成了行业模型库和工业算法库,实现时序数据和业务数据的集成与应用,为煤矿安全生产决策与控制应用提供数据支持。
(1)智能综合管控平台采用分层设计,分为感知层、边缘层、基础服务层、矿山工业互联网平台、应用服务层,构建智能决策支撑中心、智能生产业务协同中心、智能安全业务协同中心、监测中心和报警中心,韩家湾煤矿智能综合管控平台的总体架构如图1所示。

(2)智能综合管控平台采用人工智能算法和技术栈等理论,基于总体架构设计思路,依据综合数据汇聚、业务管理和决策支撑的不同过程设计,各类传感器、机器人等智能设备通过智能网关,以物联网的方式接入掘进、主煤流运输、通风、供排水等智能子系统中,韩家湾煤矿智能综合管控平台的技术架构如图2所示。

(3)利用工业大数据支撑服务、时序数据库、工业Web组态服务、流媒体服务、业务大数据支撑服务、数据仓库和基础快速开发服务,融合了现有行业模型库和工业算法库中的行业模型和各类智能算法。综合管控平台应用方式支持PC端、总调大屏和分控大屏的Web应用,以及移动端灵活便携应用,具有跨平台、跨设备、可移植的无缝连接与互通能力。提升了韩家湾煤矿的决策支持、安全协同、生产执行和生产保障等能力。
(4)智能综合管控平台基于矿山工业互联网平台,接入各生产智能化子系统,面向用户对象,按照分层设计模式,分为操控层、监测层、报警推送层、业务层、协同层和决策层6个层次。按照煤矿管理体系,形成智能决策支撑中心、智能生产执行中心、智能生产保障中心和智能安全协同中心,智能综合管控平台业务架构设计如图3所示。

03综合管控平台主要建设内容
针对韩家湾煤矿的数据接入、数据解析、数据标准化和多系统数据融合问题,以及误报和重复报警等问题,智能综合管控平台的建设,实现了关联报警信息和辅助设备状态预警信息分析与可视化,重要报警信息按业务及处理流程智能化告警推送,主要建设了8个功能平台。
(1)矿山工业互联网平台
矿山工业互联网平台融合大数据处理、工业数据分析、业务大数据分析、工业微服务等创新功能,建设基础服务平台、工业数据采集系统、工业监控组态系统、矿业大数据管理系统、工业知识管理系统,具有煤矿生产协同、安全协同、决策支撑所涉及的工业时序数据、业务数据的数据采集与交换、数据集成与处理、数据建模与分析、数据共享交换、数据共享开放等功能,提供了工业技术知识和经验的模型化工具,实现了全体系、全链条、全流程、全要素的数字化转型,解决了数据采集难、数据标准化难、数据应用难等问题,支撑煤矿智能化业务系统建设,形成了智能综合管控平台应用的数据基座。矿山工业互联网平台功能界面如图4所示。

(2)智能决策支持中心
智能决策支持中心建设是以矿井孪生场景为底座,赋能矿井地质安全保障、生产环节综合监控、设备运行监测告警、决策支持智能分析等业务场景,对接“采、掘、机、运、通”等数据进行综合监控,具有智能决策驾驶舱和采掘工作面、安全监测、人员定位、工业视频传输、应急管理、水文监测、矿压监测、通风系统、排水系统、供电系统、主运输系统的数字孪生等功能,形成了全面感知、实时互联、分析决策的综合性智能化系统,解决了监测数据分散、数据分析单一等问题,全面监测矿井态势,及时发现异常,降低矿井生产安全事故隐患,打造安全高效矿井。智能决策支持中心界面如图5所示。

(3)智能生产业务协同中心
智能生产业务协同中心的建设,通过采集矿井采掘、运输、供电、排水、通风、压风等自动化子系统设备层数据,利用矿井上下工业环网,在矿山工业互联网平台中完成所有接入子系统的数据融合,并研发了智能综采、智能掘进、智能主煤流运输、智能辅助运输、智能通风、智能压风、智能供电、智能井下排水等功能模块,实时监控生产工况,并对采掘及生产辅助系统运行情况及预警信息进行可视化展示,实现矿井各安全生产子系统之间的“互联、互通、互控”。智能生产业务协同中心界面如图6所示。

(4)智能安全业务协同中心
智能安全业务协同中心建设,通过采集矿井安全监测、顶板、水害、火灾、人员定位等子系统设备层数据,利用矿井上下工业环网,完成对所有接入子系统的数据整合。研发瓦斯灾害管控、顶板灾害管控、水害防治管控、火灾防治管控、井下人员监测、应急管理管控、地质保障管控和灾害防控融合协同等软件功能模块,实时监控矿井生产安全,并对矿井生产安全运行情况及预警信息进行可视化展示,建立各功能模块间关联关系,实现不同安全业务协同工作。
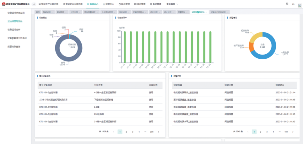
(5)监测中心建设
基于矿山工业互联网平台,建设了关键重大设备监测报警驾驶舱、设备运行状态监测、设备运行分析、报警关联查询和规则配置等功能模块在内的监测中心,对设备运行状态监测、设备运行故障进行智能化统计分析。通过设备可配置链接,对相关设备进行建模,实现设备模型的参数采集、分析和配置等功能,监测中心界面如图7所示。

(6)报警中心建设
报警中心能够对矿井的安全、生产、设备等进行监测、预警/报警和处置过程管理,并根据安全生产需求,按照规则计算、判断和报警,自动推送信息,能够对报警事件处置过程进行管理和跟踪,实现自动监测、信息自动推送、报警事件协同处置的智能化管控。
(7)生产经营管理建设
生产经营管理功能模块主要用于接入矿井已有经营管理类子系统数据,实现煤矿数据的全量融合;对融合数据进行主题和专题设计,结合各类可视化图表,实现与各业务子系统的数据交互和对指标的逐层细化与深化分析,辅助业务管理人员进行分析决策,生产经营管理中心界面如图8所示。

(8)综合管控平台APP建设
综合管控平台APP融合了生产协同、安全协同、报警中心、监测中心数据,将分析结果、报表信息、监测信息、报警信息、视频信息等能够及时推送到移动终端。综合管控平台能够根据人员权限的划分,将各子系统的分析监测数据分权限推送至定点人员的移动端设备,方便用户随时随地查阅和监控各类管控信息。综合管控平台APP界面如图9所示。

04综合管控平台实现功能
基于矿山工业互联网平台的韩家湾煤矿智能综合管控平台建设,围绕监测实时化、控制自动化、安全本质化、管理信息化、业务协同化、知识模型化、决策智能化的目标,集成了各业务系统数据及感知层数据,形成了感知、决策、执行相融合的智能化平台,具备8个方面的功能。
(1)基于统一I/O采集服务设计与实现,建立了统一的系统接口标准。自主适配标准工控设备,并提供二次开发工具,可通过简单编程实现对非标准设备系统、语音设备系统和流媒体视频监控等设备系统的标准集成,具有冗余采集和容错机制。
(2)综合监控中心对“采、掘、机、运、通”等主要生产环节、井下环境安全、人员位置等安全 生产实时信息进行综合集成、联动控制与可视化 展示。
(3)构建了大数据平台,主要功能包括数据采集、数据存储、数据服务、数据管控等,能够将矿井监测监控类系统、生产执行类系统和经营管理类系统的数据全面场景化接入,实现分析决策与可视化展示。
(4)具备数据分析能力,根据业务需求构建识别模型、预测模型、控制模型、决策模型,并实现模型库管理功能。
(5)根据监测与分析计算结果进行异常信息报警,并将异常信息自动通过电话语音或短信通知相关人员,实现预警、指挥调度与协同控制功能。
(6)对井下设备和传感器建立设备模型,并提供相关数据接口。通过应用软件对设备数据进行实时处理、分析、可视化,同时开放给第三方进行相关场景化应用。
(7)具有基于云计算的决策支持承载能力,包含模型库和算法库建立,支持应用模块根据业务需求变化进行灵活扩展。
(8)采煤工作面、掘进工作面人员位置精准定位,满足最大静态定位误差<0.3m,最大动态定位误差<7.3m;其他区域满足最大静态定位误差<3m,最大动态定位误差<10m,并与安全监控、应急广播等实现联动。
04结语
(1)韩家湾煤矿智能综合管控平台在建模体系方面,取得了突破性应用创新。通过统一使用物模型的数据描述方法,建立“云、边、端”虚拟设备和物理设备一一对应关系。不同种类设备可进行数据互通操作,实现设备联动,为其他业务系统提供统一的访问接口,并提供数据支撑。
(2)韩家湾煤矿智能综合管控平台的应用实践,实现了煤炭完全成本较计划压减10.23元/t,在煤矿供水、供电、通风和运输等环节能源消耗降低3%~5%,提升生产管理效能,具有一定的标杆效应,为同规模煤矿“两化”融合建设,提出高效解决方案。
(3)未来,韩家湾煤矿将进一步实现智能化系统的常态化运行管理,实现“责任部门牵头、相关部门配合、问题责任到人、处理整改闭环”的过程性管理成效。从工作流程、业务逻辑等方面,将业务人员的努力付出转换为实际的工作成效,持续提升运行管理水平,促进业务融合、保障安全生产、树立先行榜样。
